让互联网技术普惠中小企业 
成为中小企业信任并依赖的云服务伙伴
联系我们

GEDM推出运营罗盘可视化数据

浏览数量: 98     作者: 本站编辑     发布时间: 2018-07-16      来源: 本站

["wechat","weibo","qzone","douban","email"]


GEDM 云平台运营罗盘五月一日正式上线可视化数据功能,通过使用图表和地图等可视化元素表现出网站近一段时间的运营情况。数据可视化工具为查看和理解数据中的趋势、异常值和模式提供了一种更便捷的方法。


在大数据的世界里,数据可视化工具和技术对于分析海量信息和做出数据驱动的决策至关重要。


良好的数据可视化的好处

人是视觉动物,我们的眼睛更容易被颜色和图案吸引。我们可以快速识别红色和蓝色,正方形和圆圈。


数据可视化是视觉艺术的另一种形式,它吸引了我们的兴趣,让我们的目光集中在信息上。当我们看到一个图表,我们可以快速发现趋势和离群点。这是有目的讲故事,如果你曾经盯着大量的数据电子表格,却看不到一个变化趋势,你就会知道可视化多么的有效。


“大数据时代”进入高速发展阶段,可视化越来越成为理解每天生成的数万亿行数据的关键工具,消除了数据中的噪音,突出了有用的信息。


为什么数据可视化对网站运营很重要


对于网站运营人员来说,能够使用数据进行决策,并使用可视化来讲述网站这一段时间的运营数据,变得越来越有价值。时间就是金钱,老板们可没时间仔细看每个Excel表格里的具体数据,他只想快速看到你这段时间的运营成功。网站整体运营的趋势,以及下一步进行决策时的事实依据。领动的运营罗盘数据可视化功能,不仅能节省运营人员的时间,提升他们的效率,还能让不懂网站运营的人员迅速了解到网站的运营成果。


流量总览:从网站近一个月的总浏览量、独立访客数、独立IP、询盘转化率等方面,反映出网站这一段时间的运营数据,提高了运营人员的工作效率。

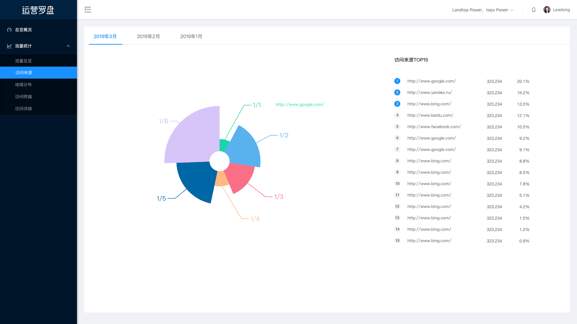
访问来源:展示出客户访问网站的页面,方便运营有的放矢,分配精力进行网站运营。

地域分布:展示出访客来源的地域分布,了解到哪个国家或者地区的人更关注自己的产品,对于后期的广告投放的地域选择有很大的帮助。


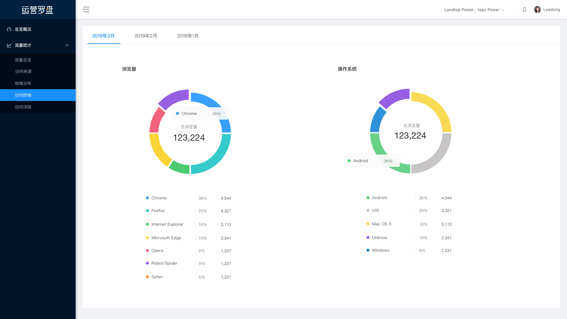
访问终端:通过客户使用不同的浏览器来判断、分析访客的访问习惯。

访问详细:展示出访客到达网站的页面,让运营人员了解到来源道。